string(0) ""
NULL
05.03.2026

Новые возможности PERCo.Паркинг

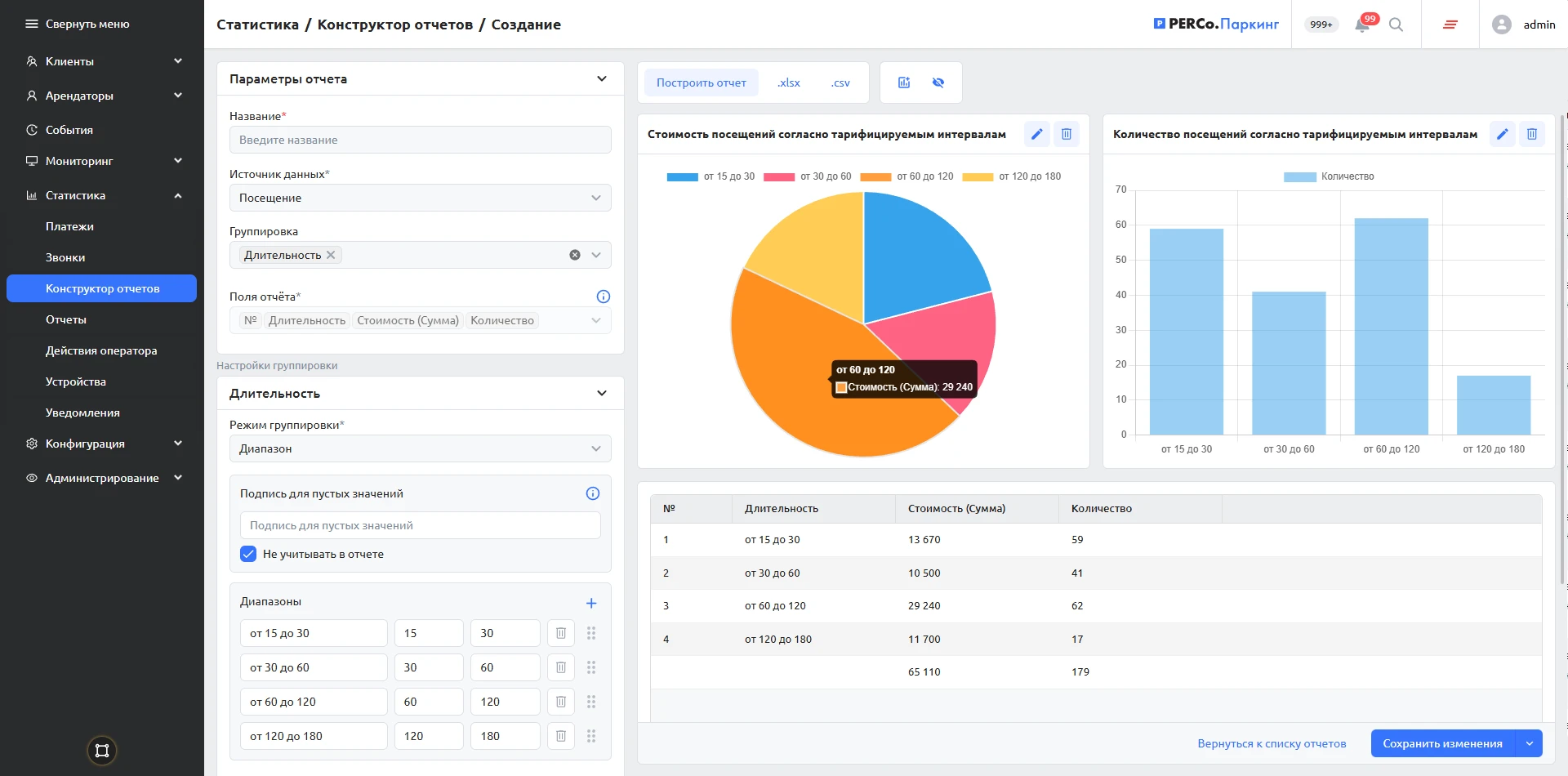
В новой версии системы PERCo.Паркинг добавлен модуль «Конструктор отчетов».

Модуль предназначен для анализа данных о проездах, платежах и клиентах. Он дает возможность гибко настраивать фильтры и группировать данные с учетом особенностей конкретного объекта.

Основные преимущества

Автоматизация: формирование и рассылка отчетов по расписанию.

Визуализация данных: представление информации в виде таблиц, графиков и диаграмм.

Удобство эксплуатации: интуитивно понятный интерфейс позволяет настраивать отчеты без специальной технической подготовки.

«Конструктор отчетов» помогает оценивать операционную эффективность парковки, анализировать применяемые тарифы и зонирование, контролировать технические события.

Подробнее о возможностях парковочной системы PERCo.Паркинг — по ссылке.


0
Корзина
Заказ успешно оформлен
Наш менеджер свяжется с вами в течение рабочего дня, чтобы уточнить детали заказа
Номер вашего заказа:
Ваша корзина пуста

Это легко исправить, выберите интересующий вас товар и нажмите кнопку “В корзину”

Перейти в каталог
Очистить
Очистить

Итого

Оформить заказ